一、ZL-J系列單級真空濾油機性能
單級真空濾油機整機工藝機構,真空脫氣罐、過濾器、電加熱器、冷凝器支撐鋼架等裝備質量應完整無損,連接無松動。焊接部位無焊瘤、毛刺、銹斑,產品表面采用噴塑工藝,表面應光潔明亮?!?/p>
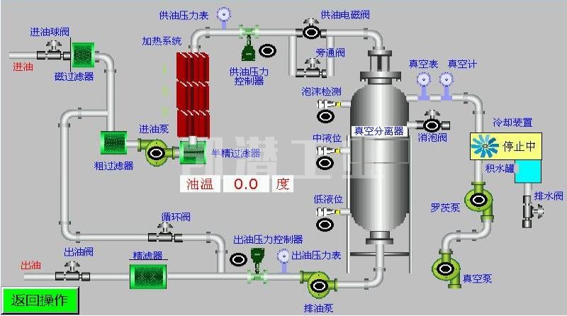
二、單級真空濾油機真空分離系統
熱油進入真空分離室經分配器由螺旋噴淋變為粗粒霧狀,水分即開始蒸發,油霧下落到反應塔上,在罐內形成拋物線狀運作,在反應釜形成立體多層面的蒸發結構,通過短時的循環,便可達到凈化目的。
三、ZL-J系列絕緣油單級真空濾油機功能
4.1.變壓器110-1100KV主變壓器絕緣油脫水、脫氣、除雜質。
4.2.變壓器110-1100KV主變壓器絕緣油脫除乙炔。
4.3.變壓器110-1100KV主變壓器絕緣油抽真空干燥。
4.4.有效濾除99%油液中的游離水和99%溶解水的同時,還可濾除99%游離氣體和98%溶解氣體等。
4.5.根據客戶需求定制生產為:帶PLC、帶變頻技術、拖車等等。
四、ZL-J系列絕緣油單級真空濾油機處理后油質量指標參數
性能項目 | 單位 | 處理后指標 | 檢驗方法 |
機械雜質 | % | 無 | GB/T511 |
含氣量 | % | ≤0.1 | GB/T423 |
水分 | Mg/L | ≤8-10PPM | GB/T7601 |
耐壓值 | KV | 35-60 | GB/T507 |
清潔度 | 級 | ≤6 | NAS1638 |
過濾精度 | um | 1-5 | |
五、單機真空濾油機優勢
A. 高精密過濾系統,高品質的過濾元件和逐步的多級過濾有助于有效去除機油中的機械雜質。過濾器具有自檢功能,可檢測污染物的狀態。
B. 加熱系統由不銹鋼制成,采用_優化的管道設計,確保加熱均勻,油溫穩定。
C. 配備自動溫度控制系統,自動液位控制系統,自動壓力保護系統和優質的主要部件,確保設備的高可靠性和完美性能。
D. 單級真空濾油機支持在線運行,無需監督,并帶有指示運行狀態的指示器。
E. 采用電氣控制聯鎖設計。真空系統,油泵系統和加熱系統聯鎖在控制中,以避免錯誤操作的不良影響。
F. 配備更換過濾器的指示和過載自動停止裝置。
G. 配備緊急停機和報警燈,以防止漏電和電力過載,從而保護電動機。
H. 具有相序,斷相保護功能和正常控制,可突然停機
I. 本機可以在線和離線操作。此外,它還可以用作油浸式電氣設備的獨立真空泵和真空注油設備。凈化后,變壓器油的技術參數和性能將得到明顯恢復,在理想條件下,油的擊穿電壓可以達到75-80KV。

六、單級真空濾油機技術選配
我們為該設備提供了豐富的可選零件,每個零件都將根據客戶要求進行定制。您可以在此處獲得_合適的濾油機。
底 座 結 構: 1、移動滾輪式; 2、固定安裝式; 3、移動拖車式。
機 架 結 構: A、敞開式; B、頂棚遮檐式; C、全封閉防雨屋; D、帆布棚遮避式。
材 質 選 擇: 1、高碳鋼; 2、油路不銹鋼; 3、全不銹鋼。
顏 色 選 擇: 牛奶白;天空藍;草地綠;工業灰;警示黃等。
根據用戶的需求可選配PLC智能控制,觸摸屏操作,并設動態顯示。
⊙ 選配在線式水份檢測儀、顆粒檢測儀。
⊙ 整機結構可制作成移動式、固定式、拖車式(半軸或雙軸)。
⊙ 可制作成全封閉式、遮檐式、帆布棚、敞開式。
⊙ 根據工況環境,可定制選擇防爆等級(ExdIIBT4或ExdIICT4 )。
⊙ 根據客戶需求,電機、油泵組、真空泵組、過濾元件、控制電氣部件選用進口品牌產品。
為什么選擇我們?
凱潛濾油機每年可生產2000套濾油設備和其他流體凈化設備。我們是專注于高科技濾油機研究和制造的_競爭性公司之一。設備遠銷_幾十個國家!提供在線技術支持和現場服務工程,以支持客戶的運營需求。
我們提供各類濾油機型號。我們的產品尺寸和材料按需定制,容量從小于1200L/H到24000L/ H。
→1.我們是濾油機生產廠家,工廠直銷,無中間環節,有競爭力的價格。
→2.我們的設備是進口的配件,生產的產品質量穩定。
→3.確保按時交貨,我們可以提供_優質的服務,運輸,文件編制等。
→4.我們將在24小時內答復您的詢問。
→5.在濾油機行業中擁有超過12年的研發經驗和一支專業技術的團隊,使我們的客戶與我們合作時感到輕松愉快。
七、服務承諾
1、我公司派人到需方現場進行指導安裝調試,培訓專業操作人員。
2、產品實行三包一年,在質保期內如有制造質量上的問題由我公司負責免費修理或者更換。
3、終身提供技術服務,提供設備易損件和耗材。
4、對非我公司制造上造成的設備損壞,我公司提供配件和修理,不收任何修理費用,合理適當收取配件及材料費用。
5、買方選購的設備有關的配套設備,我公司將提供技術配合,并不由此而發生任何費用
6、遵循用戶有求必應的服務宗旨,接到服務信息,在2小時內作出響應,視條件72小時內到達現場。
7、用戶至上,我們可以根據客戶現場條件設計生產,滿足用戶的需求。
包裝與運輸

客戶現場圖






